kubernetes azure prometheus monitoring

Prometheus with Kubernetes on Azure

5 min read
Prometheus with Kubernetes on Azure

The What

In this post I want to walk through the following:

  1. What is Azure Monitor Managed Service for Prometheus
  2. How to setup managed Prometheus in Azure to scrape your pods in AKS
  3. The true value-add of using Prometheus over other solutions when it comes to Kubernetes

The Why

One of the key benefits in leveraging Kubernetes is portability, which means the processes and tools we use to build, deploy, manage, and govern applications works the same way in any environment where we have a Kubernetes cluster deployed. This portability is standardized through the CNCF, allowing us across the industry to work together and enabling us as a community to make a safe assumption that one can build a solution on top of Kubernetes and give customers the option to deploy it on-premise or in any cloud provider of their choice, so long as certified Kubernetes distribution exists as a home for the solution.

A similar promise has been made with Prometheus, which is a graduated CNCF project that is open source and one that the community has aligned to. Specifically, when I say aligned to, what I mean is that developers building solutions have made the assumption that somewhere there is a Prometheus instance running in your environment, so to make it easier for you to monitor their solution, they have already built the necessary Prometheus integrations required. This makes it easy for you to get metrics “out of the box” as opposed to having to figure out how you’ll monitor each solution independently.

As an example of this, just take a look at any popular helm chart. For example, if we refer to the drupal bitnami helm chart, you will find a whole section regarding the configuration of Prometheus metrics exposed from the Drupal instance. This means you can configure the Prometheus metrics settings for drupal in your values.yaml file and you’ll be ready to get metrics from Drupal, no additional work required.

Prometheus Metrics for Drupal from the Bitnami Helm Chart Prometheus Metrics for Drupal from the Bitnami Helm Chart

With Azure Monitor Managed Service for Prometheus, we now can get a managed instance of Prometheus so that we can fulfill the necessary portability promise on our end, and with that we’ve aligned to the community and can inherit the work others have done to make it easier to monitor whatever solutions we deploy in our environment.

The How

The Architecture

As a first step, let’s focus on reviewing what and how Prometheus works generally, and then we can understand how it works as a managed service in Azure (and also what managed means in this context).

If we look at the Prometheus architecture, we can think of the Prometheus service as a solution that pulls metrics from a specified target or endpoint, stores it in a time-series database, and enables clients to use the PromQL query language to analyze and review the metrics.

Prometheus Architecture Prometheus Architecture

Let’s now understand what Azure Managed Prometheus is giving us. First, a key piece that we are getting is the storage of the time-series metrics. When we want to enable Prometheus in Azure, the requirement is that we need to create an Azure Monitor workspace which is where Prometheus metrics are stored. This is a great benefit since we avoid having to stand up our own Prometheus Server and manage storage concerns.

Additionally, the managed offering gives us the agent that runs on AKS (or an Azure-Arc enabled Kubernetes Cluster) which will collect and send data to the Azure Monitor workspace.

In terms of what we as a customer are responsible for to make this work, we mentioned that we need to create the workspace. We also need to tell the agent what to scrape (i.e. what are the targets/endpoints that I need to pull metrics from) and also make sure that our apps actually expose the metrics endpoint to be scraped by the agent.

In Prometheus, a scrape config is what tells Prometheus what endpoints to scrape. These can be defined either statically by explicitly providing the endpoints to scrape, or dynamically by using a supported service discovery mechanism. Kubernetes fortunately has the kubernetes_sd_config mechanism that Prometheus can use to dynamically determine what it needs to scrape, and this is supported by the agent Azure deploys for us within the cluster.

The architecture looks something like this if I were to visualize it. The orange boxes are what we get from the managed offering, while the pieces of the architecture with the user identified represent what we are responsible for as a customer.

Visual for Manage Prometheus in Azure Visual for Managed Prometheus in Azure

Setting Up Prometheus with AKS

Deploying a Sample Application

Let’s work through a demonstration of setting up Prometheus with AKS. To help with the demo, I’ll deploy an ingress-nginx controller and a backend Apache web server to my cluster (keep in mind the cluster does not have Container Insights enabled at this point):

# Deploy ingress-nginx controller

NAMESPACE=ingress-basic

helm repo add ingress-nginx https://kubernetes.github.io/ingress-nginx
helm repo update

helm install ingress-nginx ingress-nginx/ingress-nginx \
  --create-namespace \
  --namespace $NAMESPACE \
  --set controller.service.annotations."service\.beta\.kubernetes\.io/azure-load-balancer-health-probe-request-path"=/healthz

Create an ingress controller in Azure Kubernetes Service (AKS) - Azure Kubernetes Service | Microsoft Learn

# Deploy apache web server with service

kubectl create deployment demo --image=httpd --port=80
kubectl expose deployment demo

Deploy Apache HTTPD

Once the ingress controller and Apache are deployed, apply the following yaml to create an ingress resource:

### Create an ingress resource by applying this YAML to the cluster

cat << EOF | kubectl apply -f -
apiVersion: networking.k8s.io/v1
kind: Ingress
metadata:
  name: minimal-ingress
  annotations:
    nginx.ingress.kubernetes.io/rewrite-target: /
spec:
  ingressClassName: nginx
  rules:
  - http:
      paths:
      - path: /
        pathType: Prefix
        backend:
          service:
            name: demo
            port:
              number: 80
EOF

Basic ingres for demo pod

Once that’s deployed, you should be able to hit your app on the public IP used by the ingress controller (you can get the IP by running kubectl get svc -n ingress-basic):

None ingress demo

Creating the Azure Monitor Workspace and Deploying the Agents to AKS

Now that we have a sample application deployed, let’s deploy the necessary resources on the Azure side.

First we deploy an Azure Monitor workspace with the defaults specified to get us started:

None Basic Azure Monitor Workspace

Once the resource is created, you can click into it, navigate to the Monitored clusters blade, and enable metrics collection for any clusters you have deployed. From there, you should see the agents get deployed to your instance:

None Agents Deployed to AKS for Prometheus Metric Collection

By default, we are actually now scraping metrics from AKS - but they are not the metrics exposed by your pods. Additional platform metrics exposed by AKS natively are by default scraped by the agents. The full list is noted here.

Expose Metrics on Ingress-Nginx

So what we need to do are two things: expose metrics from our pods and services, and then tell the agents about those endpoints to scrape.

Fortunately, because of how the community has aligned to using Prometheus, open source solutions like the ingress-nginx controller have made it easy to expose metrics. We can simply update the helm values passed and upgrade the installation we currently have running. For context, I figured this out by reviewing this configuration on the docs page:

helm upgrade ingress-nginx ingress-nginx \
--repo https://kubernetes.github.io/ingress-nginx \
--namespace ingress-basic \
--set controller.metrics.enabled=true \
--set-string controller.podAnnotations."prometheus\.io/scrape"="true" \
--set-string controller.podAnnotations."prometheus\.io/port"="10254"

Enable metrics on ingress-nginx

We should be able to validate this worked by pinging that port with a kubectl port-forward command (note that you need to navigate to the /metrics path):

None Forward metrics endpoint to localhost

None Metrics exposed by ingress pod

Configure Agent to Scrape Custom Pods

The last piece of this puzzle and potentially the most complex if new to Prometheus is how to tell the agent to scrape this pod at that endpoint. As mentioned prior, with Kubernetes we can dynamically discover endpoints to scrape by using the kubernetes_sd_config in the Prometheus configuration and pass that to our agent through a config map. The full process is documented here in the docs. Here is an example configuration that scrapes all pods in the cluster.

I first generated a Prometheus scrape config file and saved it locally as prometheus-config:

scrape_configs:
  - job_name: 'kubernetespods-sample'

    kubernetes_sd_configs:
    - role: pod

    relabel_configs:
    # Scrape only pods with the annotation: prometheus.io/scrape = true
    - source_labels: [__meta_kubernetes_pod_annotation_prometheus_io_scrape]
      action: keep
      regex: true

    # If prometheus.io/path is specified, scrape this path instead of /metrics
    - source_labels: [__meta_kubernetes_pod_annotation_prometheus_io_path]
      action: replace
      target_label: __metrics_path__
      regex: (.+)

    # If prometheus.io/port is specified, scrape this port instead of the default
    - source_labels: [__address__, __meta_kubernetes_pod_annotation_prometheus_io_port]
      action: replace
      regex: ([^:]+)(?::\d+)?;(\d+)
      replacement: $1:$2
      target_label: __address__

    # If prometheus.io/scheme is specified, scrape with this scheme instead of http
    - source_labels: [__meta_kubernetes_pod_annotation_prometheus_io_scheme]
      action: replace
      regex: (http|https)
      target_label: __scheme__

    # Include the pod namespace as a label for each metric
    - source_labels: [__meta_kubernetes_namespace]
      action: replace
      target_label: kubernetes_namespace

    # Include the pod name as a label for each metric
    - source_labels: [__meta_kubernetes_pod_name]
      action: replace
      target_label: kubernetes_pod_name

    # [Optional] Include all pod labels as labels for each metric
    - action: labelmap
      regex: __meta_kubernetes_pod_label_(.+)

Prometheus Scrape Config File

Next, I deployed it as a config map to the kube-system namespace with the following command. Notice that I’m using the replica pod to scrape this as opposed to the DaemonSet pod (here’s an overview of what I’m referring to - there are different config maps that can be used depending on what agent you want to use for scraping):

kubectl create configmap ama-metrics-prometheus-config --from-file=prometheus-config -n kube-system

As a few checks to see if this worked, let’s first validate that we see the replica pods restarting which means it saw we updated the configuration:

None Validate Restart on Agents

Additionally, we can see in the logs that it took and merged the custom config map with the default configuration:

None Validate that the custom config was merged

Finally, let’s see if we can query these metrics. The easiest way to actually view if this worked is to link an Azure Managed Grafana Workspace to the Azure Monitor workspace. In a seperate post, I’ll dive deeper into Grafana as a dashboarding solution, but the argument for why one would use Grafana is similar to the argument being made here with Prometheus.

Let’s create a Grafana instance and link it to the workspace - you can leave all the defaults:

None Create Managed Grafan in Azure

Once it deploys, you can return to your workspace and link the workspace with the Grafana instance:

None Link Grafana to Azure Monitor workspace

Once it’s fully linked, go ahead and click on the dashboard for Grafana:

None Linked Grafana Dasbhoard

None Click on Explore to see the metrics

After you click on explore, you can create a query. First, make sure that the Grafana datasource is configured to your managed Prometheus workspace:

None Use the workspace as your datasource

When you select on Metrics from there, you should see many of the default platform metrics as well as the custom nginx metrics:

None Nginx metrics scraped by Prometheus

So safe to say that the metrics are being scraped! One cool thing we can do since we’re using Grafana is we can get a pre-populate dashboard to visualize these metrics from the ingress-nginx docs:

None Setting Up Grafana Dashboard

Let’s import this by returning to our Grafana instance and navigating to the import tab:

None Import Grafana Dashboard

Once there, we want to import the following JSON from the link provided in the docs:

None Copy JSON from GitHub Link - raw.githubusercontent.com/kubernetes/ingress-nginx/main/deploy/grafana/dashboards/nginx.json

None Paste JSON and Load the Dashboard

Once you select Load, make sure on the options that you choose the managed Prometheus data source:

None Choose the Managed Prometheus Data Source

Now at first it seems like everything is okay, but on deeper inspection you can see some of the visuals are not actually populating:

None Some Visuals Not Populating

After some digging, I realized that our ingress resource we deployed is NOT using a hostname for routing and in the ingress-nginx docs it calls out that certain metrics will not be populated if that is the case (so in production, we do likely want to use a hostname):

None Wildcard Ingresses Won’t Populate with Metrics - Prometheus and Grafana installation - Ingress-Nginx Controller (kubernetes.github.io)

It does mention we can get it working by passing the --metrics-per-host=false flag. I did some digging and found that we can pass this as an extraArgs flag with helm:

None ingress-nginx/charts/ingress-nginx/values.yaml at main · kubernetes/ingress-nginx · GitHub

helm upgrade ingress-nginx ingress-nginx \
--repo https://kubernetes.github.io/ingress-nginx \
--namespace ingress-basic \
--set controller.metrics.enabled=true \
--set-string controller.podAnnotations."prometheus\.io/scrape"="true" \
--set-string controller.podAnnotations."prometheus\.io/port"="10254" \
--set controller.extraArgs.metrics-per-host=false

Enable metrics on ingress-nginx and include metrics-per-host: false flag

You can confirm that your values.yaml is correct by running the following. Notice how the resulting file shows all the user-supplied configurations:

helm get values ingress-nginx --namespace ingress-basic

None Helm Command to See Values File

Once that’s complete, you should now be able to see data across the charts:

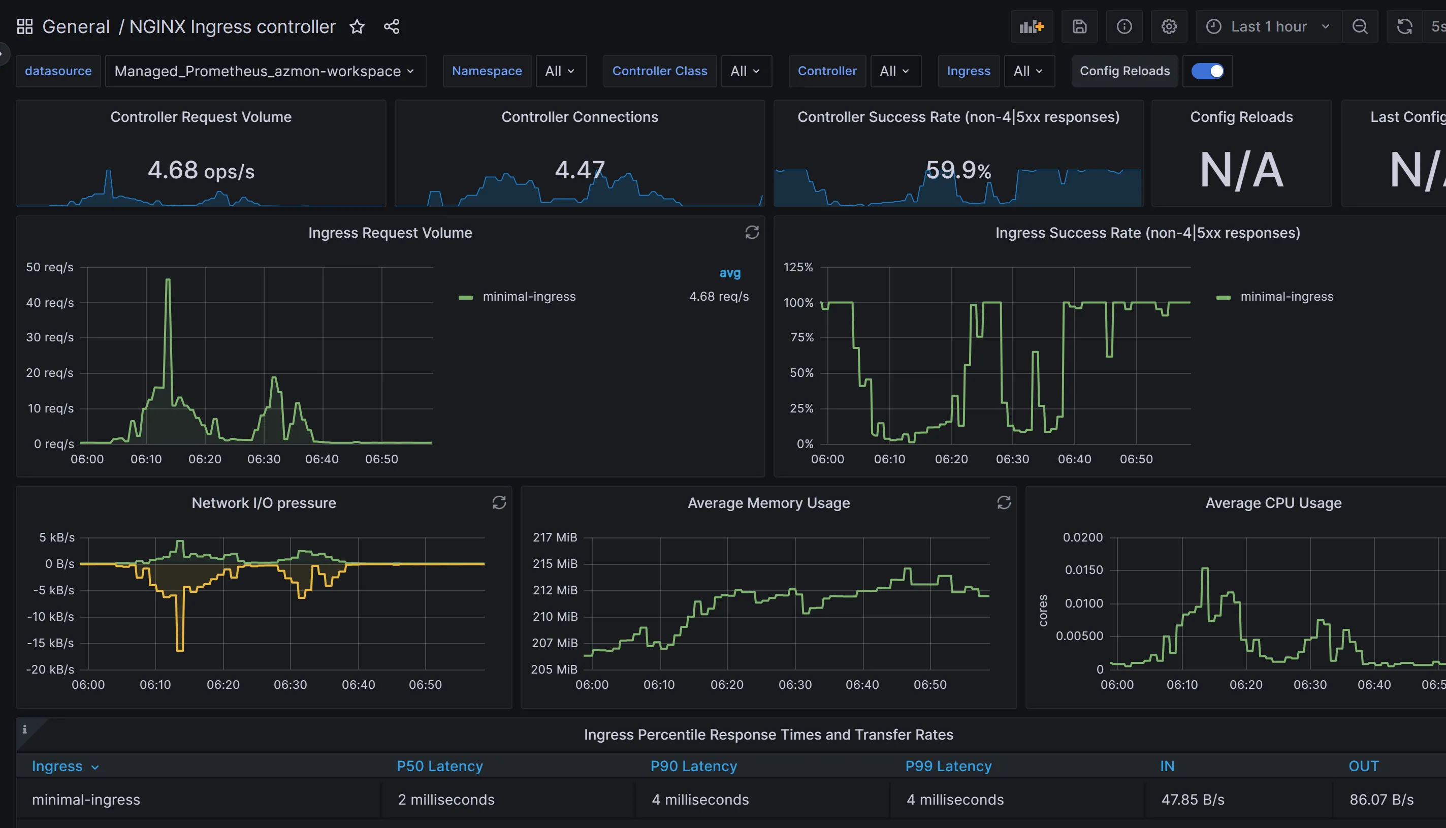
None Chart Data Available - Notice You Can Filter by Ingress Resource on the Ingress Dropdown

As one last review, you can also make PromQL queries directly from the Azure Monitor workspace. For example, now that we know what metrics are exposed by the ingress controller, I can navigate to that workbook and make a query directly:

None PromQL Query in Azure Monitor Workspace

Summary

I’m hoping this post reveals the steps for how to enable and configure Azure Managed service for Prometheus with AKS. Throughout the post, we leveraged the adoption of Prometheus (as well as Grafana) within the Open Source community to accelerate our ability to gain insights from our ingress controller, and this is really the value-add of using those tools. By aligning to community standards, you will be able to move more quickly and inherit the already developed integrations others have produced.